K-AI powered Next-Gen Observability
K-AI powered Next-Gen
Observability
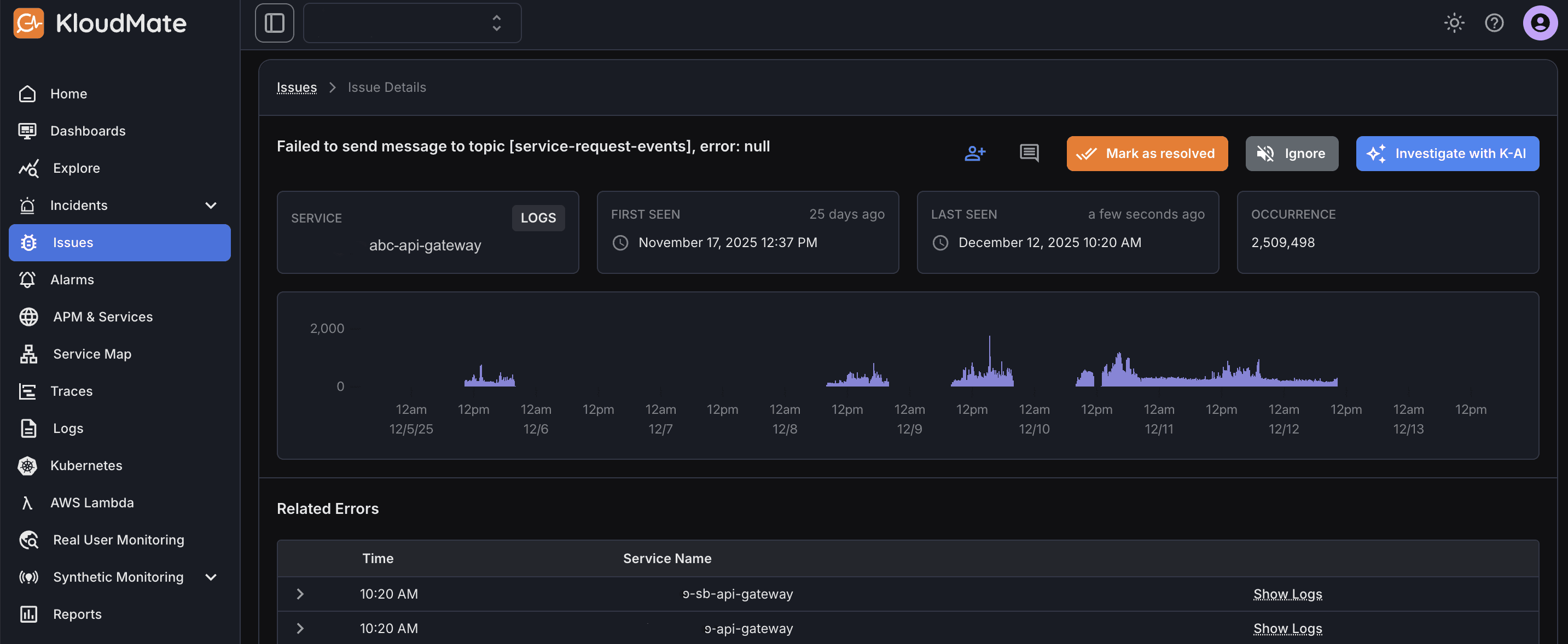
KloudMate’s AI-powered observability transforms how engineering teams detect, understand, and resolve issues. With ‘Investigate with K-AI,’ every error, anomaly, and performance drop is instantly summarized, its true root cause surfaced, and a clear path to resolution laid out in seconds. No noise, no manual digging - just precise, actionable intelligence that accelerates troubleshooting and empowers teams to move with confidence and speed.



Instant Issue Summaries
K-AI automatically distills complex logs, traces, and metrics into clear, concise summaries so teams understand what’s wrong within seconds.
Instant Issue Summaries
K-AI automatically distills complex logs, traces, and metrics into clear, concise summaries so teams understand what’s wrong within seconds.
Instant Issue Summaries
K-AI automatically distills complex logs, traces, and metrics into clear, concise summaries so teams understand what’s wrong within seconds.
Automated Root-Cause Analysis (RCA)
Advanced AI correlates signals across your stack to pinpoint the true source of failures, eliminating guesswork and reducing MTTR dramatically.
Automated Root-Cause Analysis (RCA)
Advanced AI correlates signals across your stack to pinpoint the true source of failures, eliminating guesswork and reducing MTTR dramatically.
Automated Root-Cause Analysis (RCA)
Advanced AI correlates signals across your stack to pinpoint the true source of failures, eliminating guesswork and reducing MTTR dramatically.
Intelligent Resolution Guidance
Receive actionable next steps and fix recommendations tailored to the issue, helping engineers move directly toward resolution without manual investigation.
Intelligent Resolution Guidance
Receive actionable next steps and fix recommendations tailored to the issue, helping engineers move directly toward resolution without manual investigation.
Intelligent Resolution Guidance
Receive actionable next steps and fix recommendations tailored to the issue, helping engineers move directly toward resolution without manual investigation.
Noise Reduction & Signal Prioritization
Our AI filters out redundant alerts, and highlights only what actually matters, ensuring users and teams focus on high-impact issues, instead of drowning in operational noise.
Noise Reduction & Signal Prioritization
Our AI filters out redundant alerts, and highlights only what actually matters, ensuring users and teams focus on high-impact issues, instead of drowning in operational noise.
Noise Reduction & Signal Prioritization
Our AI filters out redundant alerts, and highlights only what actually matters, ensuring users and teams focus on high-impact issues, instead of drowning in operational noise.
Fast Root-Cause Discovery
Fast Root-Cause Discovery
Fast Root-Cause Discovery
Low Mean Time to Resolution (MTTR)
Low Mean Time to Resolution (MTTR)
Low Mean Time to Resolution (MTTR)
Reduced Alert Noise and Burnout
Reduced Alert Noise and Burnout
Reduced Alert Noise and Burnout
Proactive Detection and Prevention
Proactive Detection and Prevention
Proactive Detection and Prevention



Embrace K-AI for Smarter Observability
Transform raw signals into instant insights, automate root-cause analysis, and uncover issues before they impact users. Let AI cut the noise so your teams can focus on faster decisions, clearer visibility, and effortless reliability.
Features
© Copyright 2024. KloudMate Technologies Inc. All rights Reserved.
Made by team
KloudMate
with
Features
© Copyright 2024. KloudMate Technologies Inc.
All rights Reserved.
Made by team
KloudMate
with
Features
© Copyright 2024. KloudMate Technologies Inc. All rights Reserved.
Made by team
KloudMate
with

